變頻恒壓生活給水設備工作原理圖
時間:2013/7/5 來源:浙江揚子江泵業有限公司

一、恒壓供水設備概述:
恒壓供水設備是指在供水網系中用水量發生變化時,出口壓力保持不變的供水方式。供水網系的出口壓力值是根據用戶需求確定的。傳統的恒壓供水方式是采用水塔、高水位箱、氣壓罐等設施實現的。
近年來,隨著變頻調速技術的日益成熟,其顯著的節能效果和可靠穩定的控制方式,在供水系統中得到廣泛的應用。變頻恒壓供水系統對水泵電機實行無級調速,依據用水量及水壓變化通過微機檢測、運算,自動改變水泵轉速保持水壓恒定以滿足用水要求,是目前先進,合理的節能供水系統。與傳統的水塔、高位水箱、氣壓罐等供水方式比較,不論是投資、運行的經濟性、還是系統的穩定性、可靠性、自動化程度等方面都具有優勢。
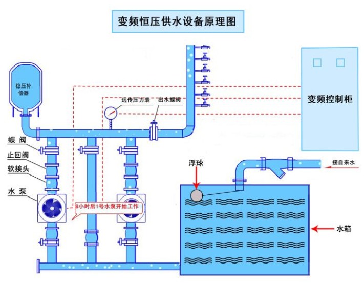
二、恒壓供水設備原理圖如下:

三、恒壓供水設備的特點;
a、自動隔離閥或節流裝置(選購件):用于隔離市政水源,可任意設定動作壓力,當市政水源壓力低于該值時,隔離裝置動作,切換到水源罐或承壓水池供水。也可考慮使用廉價的節流裝置代替隔離閥,限制大進水流量,供水不足部分靠水源罐補償。
b、水源罐:給水運行時罐內全部容積充滿了水,由于無壓縮空氣貯能,對各種沖擊的緩沖作用和對市政水源的動態補償效果不如緩沖罐。但當市政水源壓力太低,水源罐出水(供水)大于進水量時,罐內貯水容積可全部用來補償市政水源的不足。 水源罐提供補償水量期間,靠真空抑制器使空氣自動進入罐體,可避免對高下管網造成負壓抽吸作用(即所謂無負壓無吸程)。水源罐只能串接在進水管路中使用。
c、承壓水池:一般為鋼筋混凝土結構,與水源罐工作原理相同,因其容積大,對市政供水具有很好的削峰填谷作用,適用于全國各地各種市政水源情況。當市政供水管網因故停水期間可由承壓水池提供一定時間的供水水源,適用于客戶要求高可靠供水的場合。
d、水泵機組:選用本公司具有非過載特性的水泵,其工作特性可適應市政水源的較大范圍內的壓力變化,不會產生過載現象。
e、氣壓罐:其作用與通常2次增壓供水設備中的氣壓罐相同,標準產品設計中采用隔膜微型氣壓罐,主要利用其保壓功能,有利于設備的智能化自動節能控制。
f、變頻控制柜:可選擇采用全變頻技術方案,即所有水泵均采用變頻拖動,也可采用部分變頻技術方案(只有一臺泵為變頻調速拖動)。
g、旁通管路:如果市政供水平時滿足水氣要求,僅在供水高峰時壓力不足,可加載旁通管路,使市政直接供水與增壓供水自動切換運行。在非消防狀態時,采用TH-F系列自動巡檢成套給水設備組成的消防自動巡檢控制設備,可對消防泵做自動巡檢運行。自動巡檢周期為數小時至數百小時任選,周期時鐘自動啟動巡檢程序且具有手動巡檢功能。巡檢時數字智能消防巡檢控制器會對消防控制柜的主回路進行檢測確認正常后,逐臺驅動消防泵使之低速運行,此時驅動功率很小,約是泵電機額定功率的百分之一左右,所以節能顯著。由于轉速低,所以不會對供水管網增壓。若在巡檢時接到消防運行命令,則本控制裝置會立即中斷巡檢運行,控制設備會以工頻驅動消防泵投入消防命令運行。只有到了下一個巡檢周期且無消防事件發生時,才開始一個新的巡檢運行過程。巡檢時,若水泵發生故障會給出故障報警信息。當發生輸入過電壓、欠壓、缺相、輸出過電流、短路時TH-F系列控制器會向消防中心發出報警信息。這種自動巡檢的結果可確保消防水泵不會產生銹蝕、銹死現象,使消防給水設備“養兵千日,用兵一時”成為現實。本設備還具有主備泵自動互換,當主泵故障后,備用泵自動投入。主備電源自動互投,當主電源故障后,備用電源會自動投入等功能,TH-F系列數字智能消防巡檢控制器組成的消防自動巡檢控制設備會對上述所有功能提供數據遠傳、圖像監控、故障報警、信息打印等功能。
感謝您訪問我們揚子江泵業的網站m.xinbochuangdz.com,如有任何水泵疑問我們一定會盡心盡力為您提供優質的服務。






