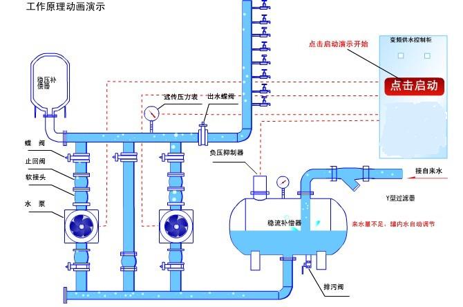
罐式不銹鋼衛生級無負壓供水設備組成分析圖及工作原理動畫圖
時間:2013/4/21 來源:浙江揚子江泵業有限公司
無負壓(無吸程)官網增壓穩流給水成套設備(以下簡稱設備)是我公司在原有的HTBG變頻恒壓供水系列產品上升及開發而來的新一代產品。能有效的起到降低投資、防止水污染、節省能源、避免水資源浪費和降低噪音的作用。

產品特點:
1.節約總投資70%
2.水質純凈
3.節水20%
4.節電70%
5.節省占地、節省安裝工時
6.節省人力、物力
7.低噪音
8.控制系統先進
工作原理:

1.當自來水的壓力低于用戶所需的設定壓力時,控制系統會自動控制變頻器軟啟動運行,直到用戶管網的實際工作壓力等于設定壓力,變頻器控制泵以一恒定轉速運行,自來水的壓力越高,變頻泵的轉速就越低,自來水的壓力越低,變頻泵的轉速就越高,當用戶壓力等于設定壓力時,變頻泵就延時休眠,即充分利用了自來水原有的壓力,以確保用戶所需要的壓力恒定。當壓力低到喚醒值時,水泵自動喚醒。
2.變頻泵的進水口與不銹鋼穩流補償器相連,微機系統檢查穩流補償器內的壓力,當壓力降到零壓時,安裝在穩流補償器內上方外部的真空自動抑制器就會自動打開穩流補償器內外空氣通道開通,通過進水壓力檢測和真空自動抑制器來保證穩流補償器內不產生負壓,從而保證自來水管網的正常供水。
3.自來水停水,設備自動停機,自來水開機,停電自行恢復自來水的常壓低區供水。
4.當產生零負壓時先停止所有的工頻泵,再延時變頻減速,不停機,既能保證用戶用水,又可以緩和負壓情況。
技術參數:
1.流量范圍:0-300m3/h
2.壓力范圍:0-2.2MPa
3.控制泵電機功率:<45KW
4.壓力調節精度:0.01 MPa
5.環境溫度:0 — +40攝氏度
6.相對溫度:90%以下(電控部分)
7.電源:380V x(1+10%)50HZ+2HZ.
感謝您訪問我們揚子江泵業的網站m.xinbochuangdz.com,如有任何水泵疑問我們一定會盡心。盡力為您提供優質的服務。






