無負壓變頻供水設備工作原理
時間:2012/11/27 來源:浙江揚子江泵業有限公司
工作原理
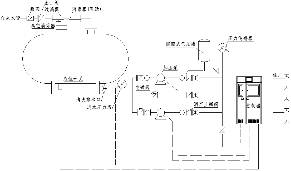
無負壓變頻恒壓供水設備是一種新型的清潔衛生、高效節能的供水設備,也被業界稱為管網疊壓供水設備。該設備為全封閉式結構,不需要建造任何形式的水池,避免了供水二次污染。直接將食品衛生等級的不銹鋼穩流調節罐作為進水儲水緩沖裝置直接與自來水管道相連,充分利用自來水管網原有壓力能源,在同樣供水需求的情況下,無負壓變頻供水可選擇功率較小的水泵及控制設備。同時在夜間小流量用水情況下利用市政供水水壓直接供水而無需啟動水泵。相比傳統帶水池的供水設備,該設備節約了大量的電能和設備投資,其節能效果可高達50%以上。運行過程中,穩流調節罐配備的真空消除器可自動消除設備運行過程中對管網所產生的負壓,保證了正常供水的同時設備不會對市政管網其他用戶造成影響。無負壓變頻供水是目前高效節能的供水設備,特別適合城鎮自來供應較為穩定和充足的場合使用。
性能特點
1、設備將真空抑制技術、流體控制技術和智能變頻技術等多項先進技術進行優化融合,使供水設備與市政供水管網直接串聯,實現穩壓、節能、衛生、安全可靠、無負壓、不用建水池或水箱。
2、清潔無污染:增壓泵采用新水力模型制造的輕型立式多級不銹鋼管道泵,過流部件采用精鑄或沖壓焊接而成,表面經系列處理,符合飲用水衛生標準。穩流設備采用食品衛生等級的不銹鋼材質制造成封閉機構,系統不會進入粉塵及其他雜質。無蓄水設施,有效的避免了藻類滋生,防止了水源二次污染。用戶使用的是符合國家衛生標準的自來水。
3、節能效果顯著。全封閉結構運行,杜絕了滲漏等現象發生,無水池或水箱,節約了消毒沖洗用水。設備直接與市政管道相連,可以充分利用市政水原有壓力,查多少補多少,市政水壓力滿足要求時設備停止工作。設備大部分時間再低頻率下運行,耗電量較少,其綜合節能可高達50%以上。
4、運行可靠。設備嚴格按照企業內部及行業相關標準生產和檢驗,控制器件全部采用國際知名品牌。有效降低了設備使用故障率。
5、投資節約。無需修水池或水箱,節省了場地及水箱或水池的投資;設備還可以充分利用了自來水管網原有壓力,設備選型功率相對較小,節省了設備投資和后續運行電力投資;后期無需投入凈化設備和消毒設備等費用。
6、停電或系統故障時可繼續供水。該設備直接和市政自來水管網連接,保持了管網原有壓力,因此,停電或系統故障時,設備可通過旁通管道自動切換由市政管網直接供水,但壓力有限,只能對低樓層住戶供水。
7、安裝方便。無需建水池、不用裝水箱,設備成套出廠,送到現場連接好進出水管即可迅速安裝后投入使用。
應用場合
為保證設備有效使用,一般要求市政供水管網水壓不低于0.12MPa,并能滿足用水單位每小時大用水量。若二者差距較小時,可依靠穩流調節罐來維持。若自來水量不足或者經常停水,則建議慎重考慮使用無負壓供水設備。推薦滿足條件的以下場合使用:
1、各種建筑群,如居民小區、別墅、醫院、學校、賓館、旅館、酒樓、酒店、體育館、高爾夫球場、機場、軍隊、工廠宿舍等場合日常生活水增壓。
2、原有陳舊給水系統(如水池或水塔供水、氣壓式供水的建筑物等)的升級節能改造。
3、各種冷熱水循環系統,如賓館、酒店、旅館、學校或工廠宿舍等場合冷熱水循環。
4、生產建設,如工廠生產加工、洗滌裝置、食品飲料加工、建筑工地等給水增壓。
結構圖:

工作原理圖:

感謝您訪問我們揚子江泵業的網站m.xinbochuangdz.com,如有任何水泵疑問我們一定會盡心盡力為您提供優質的服務.
- 下一篇:螺桿泵軸套抱死的解決方法
- 上一篇:多級泵的故障原因及處理方法






